1 数据库监控

这一章节,我们讲关于数据库直连的监控,数据库监控指标的采集,有的指标可以通过连接数据库获取指标,有的需要通过云平台的接口(比如Mysql磁盘使用率)。其中可以通过连接数据库获取的指标我们称为直连监控。 通过云平台的接口获取的部分我们归类为云监控。

1.1 采集器

数据库的监控都是通过采集器来完成了。如果企业中,Open-C3部署的机器可以访问所有的数据库,没有使用过上一章节所说的代理,则不用单独部署AGENT。 采集器会在Open-C3上执行。

但是如果使用了代理的功能,则需要在代理机器上部署采集器管理器【可以把所有的代理机器都安装上管理器,或者只在该区域存在数据库的情况下进行安装】。

安装方式,进到”业务管理”->”代理设置(AGENT安装)”页面。

 

执行这些命令进行安装,同时确保Open-C3的机器到这些代理机器的对应端口可以访问通。

1.2 监控策略

系统内置了两个模版:

sys.db-mysql-base-global:  监控对象是所有的数据库资源

sys.db-mysql-base-local:   监控对象是本服务树资源,也就是你所配置监控策略的服务树节点,监控的就是本服务树的资源

如果这两个模版不满足需求在自行调整。

 

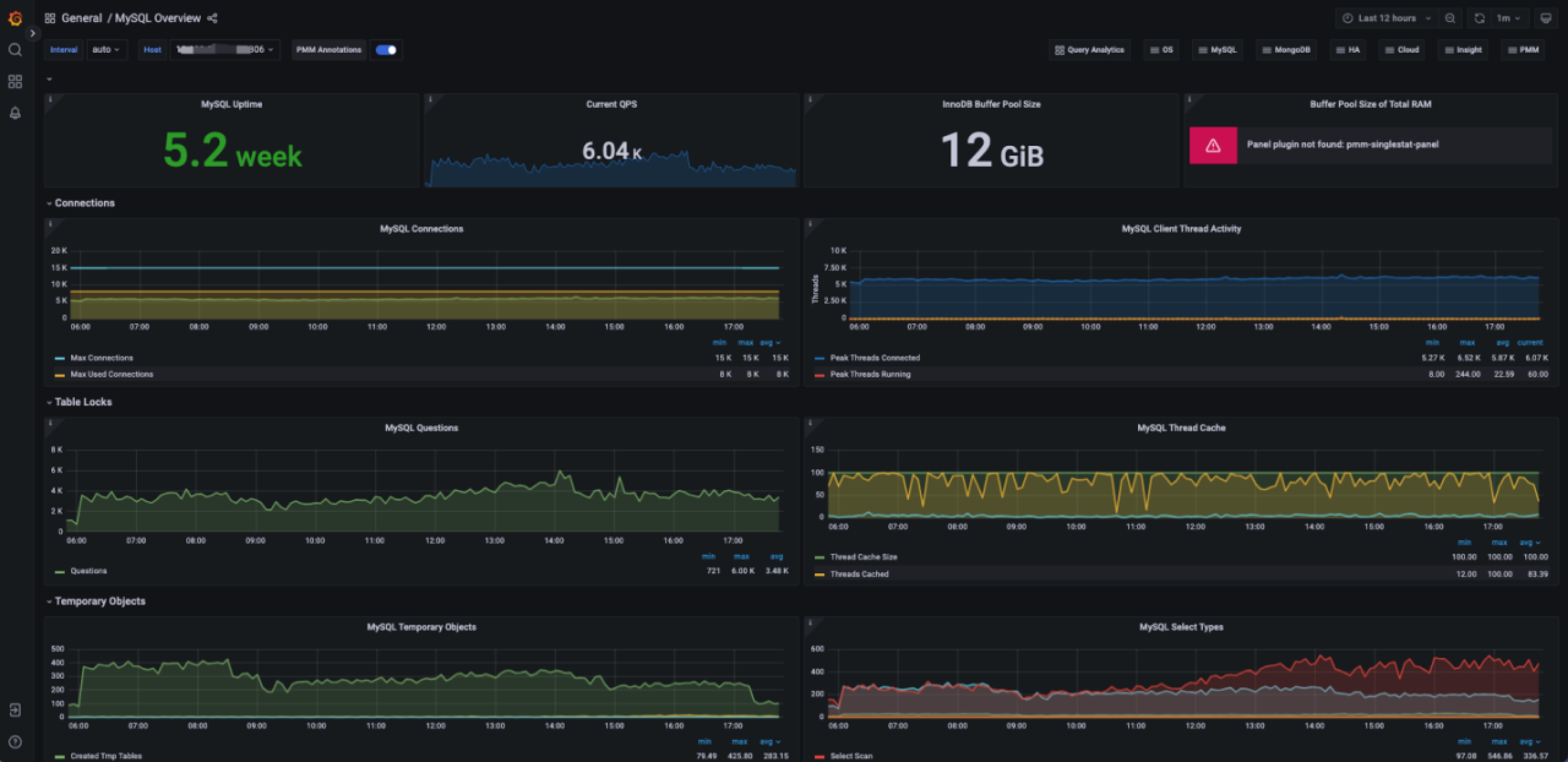
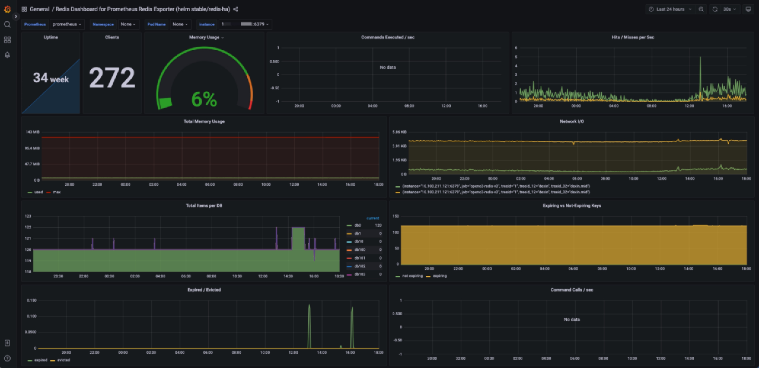
1.3 监控看板

打开下面目录,导入对应看板:

https://github.com/open-c3/open-c3-guide/tree/main/attachments/monitor/grafana/database

注:国内地址:

https://gitee.com/open-c3/open-c3-guide/tree/main/attachments/monitor/grafana/database

默认的grafana 用户/密码 是 admin/admin, 只有Open-C3的管理员角色的才能登陆,所以可以不修改grafan的默认密码。

 

 

1.4 总结

数据库监控的采集方式和主机监控的不一样,这个章节主要讲述了怎么对数据库监控指标的采集和监控策略、看板的导入。其他和主机监控的部分不在赘述。